本文最后更新于 2025-10-17,文章内容可能已经过时。

Beszel 介绍

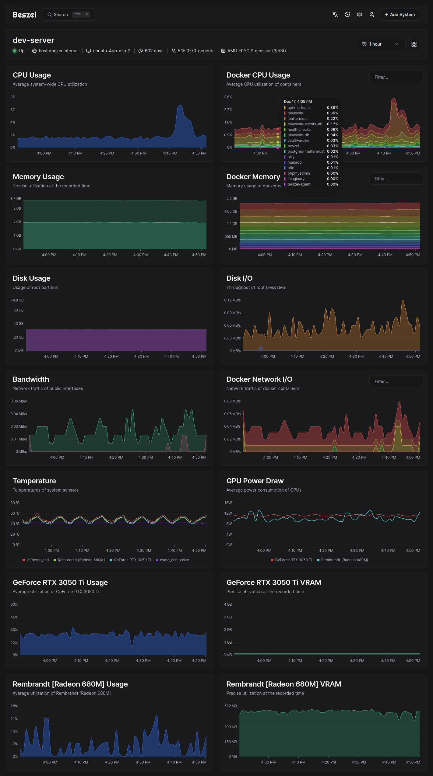
Beszel 是一个轻量级服务器监控平台,包含 Docker 统计信息、历史数据记录和告警功能。

它配备友好的网页界面,配置简单,开箱即用。支持自动备份、多用户管理、OAuth 认证和 API 接口。

核心功能

  • 轻量级:体积更小、资源占用更低

  • 简单易用:配置简单,无需复杂手动设置

  • Docker 监控:记录每个容器的 CPU、内存和网络使用历史

  • 智能告警:支持 CPU、内存、磁盘、带宽、温度及状态的阈值告警

  • 多用户支持:普通用户管理自有系统,管理员可跨用户共享系统

  • OAuth / OIDC:兼容主流 OAuth2 提供商,支持禁用密码认证

  • 自动备份:支持磁盘/S3 兼容存储的自动备份与恢复

系统架构

Beszel 由两个核心组件构成:中心(hub)代理(agent)

  • 中心(hub):基于 PocketBase 构建的 Web 应用,提供监控系统管理和可视化仪表盘

  • 代理(agent):部署在被监控主机上,通过精简 SSH 服务向中心传输系统指标

快速上手

快速入门指南 及完整文档请访问官网 beszel.dev,几分钟即可完成部署。

界面展示



支持监控指标

  • CPU 使用率 - 主机系统及 Docker/Podman 容器

  • 内存使用 - 主机及容器(含交换分区和 ZFS ARC 缓存)

  • 磁盘使用 - 主机系统,支持多分区/设备监控

  • 磁盘 I/O - 主机系统,支持多分区/设备监控

  • 网络流量 - 主机及容器

  • 温度监控 - 主机传感器

  • GPU 指标 - 支持 NVIDIA 和 AMD(需使用二进制代理)

技术支持

提交新问题前请先查阅 常见问题库